You actually don’t need to solder anything, or use a USB adapter, you can update the firmware to Tasmota over-the-air which takes only a few minutes to set up initially, then about 2 minutes per device.
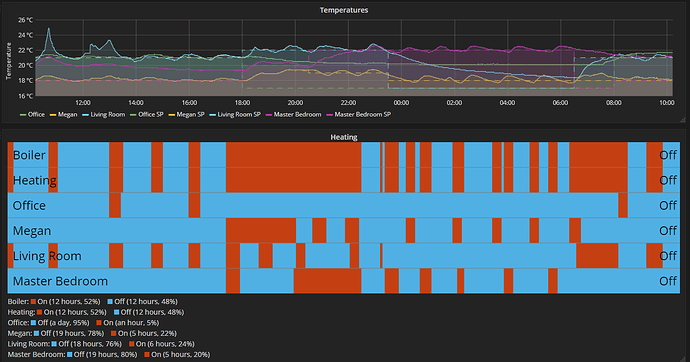
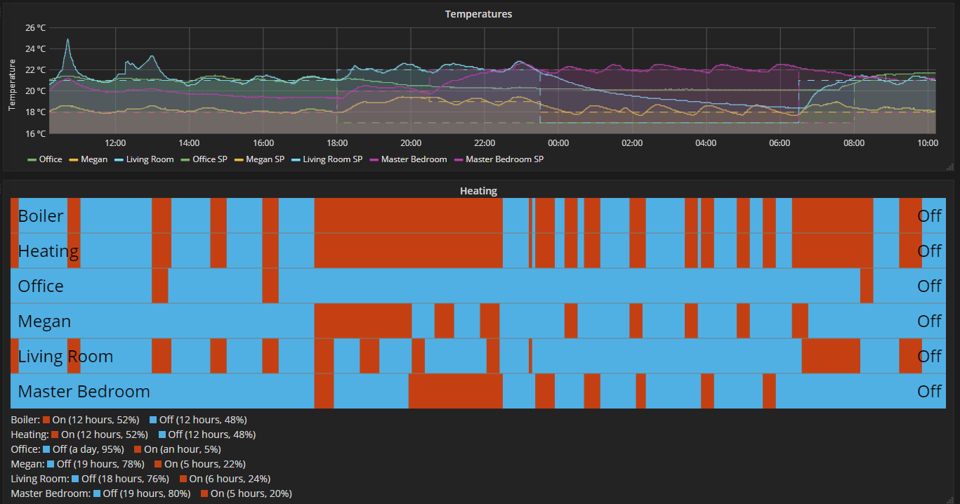
I’ve now actually got 4 rooms under temperature control, and they’re working very nicely!
I’ll do a proper write-up of it soon, but the basics are the Thermal Acutator, and the Sonoff, and controlling my Nest (which I’ve disabled all the smart/learning stuff on, and am simply using it like an On/Off switch)
Only a temporary installation at the moment - when I move I will be doing it much more nicely, running cables through the floor etc.
With my setup, each room or zone can have 1 or more temperature sensors, which it will average out, and then use those to determine whether to switch those rooms on or off.
I am using an ESP8266 and DHT22 - my plan is to add a rotary encoder, PIR and OLED display to each one, and have this be used for displaying current temperature, setting the new temperature, and used for other purposes - controlling music, displaying weather information etc.
Like I said, I’ll do a proper write-up soon of it ![]()


