Energy Usage Monitoring - Options in NA?

In addition to the fancy automation (and learning new tricks), I’d like to monitor energy usage at home. TP-Link has a smart-plug with built-in energy monitoring, but from my experience it has limited scope and also very limited in terms of data analysis/graphing and post-processing. Home Depot and the like sell few devices (https://sense.com), but I haven’t seen a ‘fair’ comparison between all contenders. What I’m asking the community is:

  1. Your experience with the options available out there
  2. Compatibility with OpenHAB
  3. Ease of Installation
  4. Quality/Durability of the components
  5. Ability to download and post-process data
  6. else ?
  1. I only have experience with the Aeotech DSB09 Home Energy Meter which is first gen device I got for pretty cheap. I think they have fifth gen devices now. I’m pretty happy with it. It’s within a few kWH of what my power bill says most of the time, though occasionally it falls off the Zwave network and stops reporting and I need to power cycle it to get it back online (which appears to be the case right now). I’m told the later models don’t have this same problem.

  2. It’s Zwave so it’s very compatible.

  3. Super easy if you have an outlet nearby or are OK using battery power. It just has these clamps you put around the wires in your box and you press a button to join your Zwave network and you are done.

  4. Seems OK to me. I’ve mine mounted to the wall in the garage. No complaints in the three+ years I’ve been running with it.

  5. It doesn’t store data on the device. You’ll want to set up persistence in OH and then you can do pretty much what ever you want.

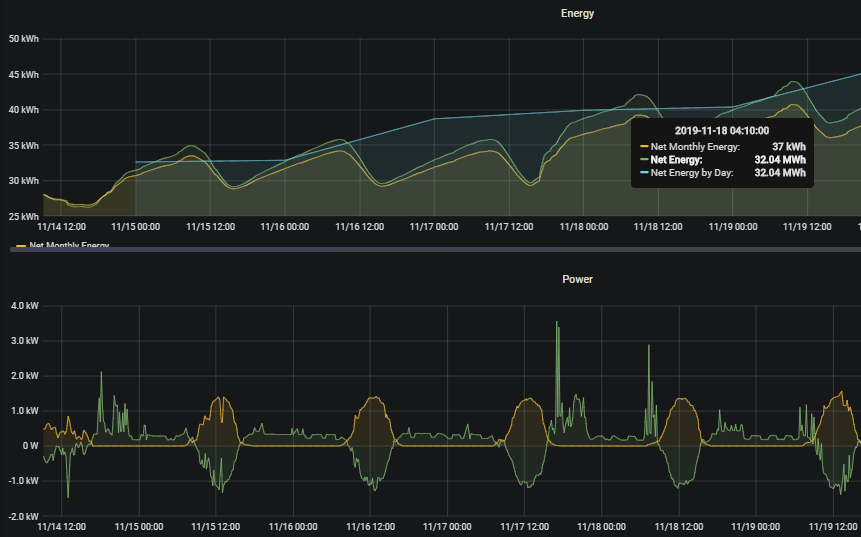
The green vertical lines indicate midnight, I need to remove those for my more zoomed out graphs. the data is stored in InfluxDB and graphed using Grafana.

I had a problem with my Rule that resets the monthly running total so my graph looks a little wonky (there was a bug in cron triggers that has since been fixed). Here’s my Rule to calculate my estimated bill and reset the running total stored on the device.

from core.rules import rule
from core.triggers import when
from personal.util import send_info

rate = 0.1066
gridAccess = 34.0

@rule("Powerbill Estimate", 
           description="Makes an esitmate of the upcoming power bill based on measured usage.", 
           tags=["utilities"])
@when("Item vElectricMeter_kWh changed")
def update_powerbill(event):
    if isinstance(event.itemState, UnDefType):
        send_info("The power meter is offline!")
    elif isinstance(items["vProjected_Power_Bill"], UnDefType):
        events.postUpdate("vProjected_Power_Bill", gridAccess)
    else:
        events.postUpdate("vProjected_Power_Bill", 
                          str(gridAccess + event.itemState.floatValue() * rate))

@rule("Power Meter Reset jsr223",
      description="On the first Mon of the month reset the power meter total "
                  "KWh",
      tags=["utilities"])
@when("Time cron 0 0 0 ? * MON#1")
def reset_powermeter(event):
    events.postUpdate("vLastMonth_Power_Bill", str(items["vProjected_Power_Bill"]))
    events.sendCommand("aPowerSensor_Reset", "ON")
    reset_powermeter.log.info("It is the first Monday of the month, resetting "
                              "the power meter values.")
    send_info("It is the first Monday of the month, resetting the power meter "
              "values.", reset_powermeter.log)

The only reason I set this up in the first place is because I got the sensor really cheap on a sale. So I don’t rely upon it for much beyond setting it up in the first place.

3 Likes

If you are interested in whole house monitoring, then you can see if your electric meter has a Zigbee radio that you can connect to with a device such as the Rainforest Eagle. I have both the 100 and the 200 and they are connected to openHAB. Some glitches here and there, but they do work.

The big limitation is that it is whole house only, not per circuit.

Thank You.

I have started to add several Sonoff POW R2 around the house, which monitors the power just fine. I had to flash them with Tasmota firmware, and then use MQTT to add them to openhab. Works fine.
I have no reason to reset the saved power value each month. Insted I believe persistence would be better, in case I need to know, how much energy a device had been pulling for a month.

I also got a TP-Link HS110. It does the job fine as well. But its not in use atm.

I have two Aeotec HEM (the newer style) - one for monitoring the whole panel and another for monitoring solar energy production. Both work flawlessly (z-wave).

I also have several plug-based monitors also made by Aeotec (zo096). The also work perfectly.

The Rainforest Eagle is limited by support from the local hydro company. Looks like the way it work is that the hydro company sends the electricity snapshot to company cloud and that is then pushed to your loal network. They only have support in a few states/provinces now.

Do you guys need to hire an eletrician to install the Aeotec HEM?

Why is that a problem? The whole point of openHAB is to take all the devices and control / view them from one place :slight_smile:

I have a mix of (roughly) the following:

  • 4 x TPLink 110
  • 10+ Sonoff POW with Espurna + mqtt
  • LightWaverf (gen 1) ct transformers on the mains feed and the solar invertor

I have some Sonoffs on the low-current lighting circuits, some on appliances that don’t move. The 110s are on the heavy stuff like washing machine and tumble dryer.

I have it mapped out to show the net usage of the house (net = house - solar), which circuits on those are using how much and, for some, which appliances are using it within that circuit.
From that, and logging it, I can use Grafana to draw some pretty interesting (or just pretty :nerd_face:) graphs.

I would like to swap all sockets in the house for the new gen2 ones because monitor power too but seeing as mine are notthatold and the new ones cost £60 each, it’s a tall order :frowning:

If you’re feeling experimental, there are these products coming onto the market:

I am not sure I would use one those as it is a fundamental protection device and, should it fail to do it’s job, fire or death is possible.

If you search for “Energy Monitor” you will see a bunch of options. The most sophisticated one is the Brultech GreenEye. It has per circuit monitor but it requires an eletrician to install.

It also does not look to be UL or CSA certified, so it would also be illegal in US & Canada.

That depends on your comfort level. The short version is: take off panel cover, open the clamps, put them around the wires, put it back together. It’s quite simple but some people aren’t comfortable doing this sort of thing.

Indeed. No GB certs that I can find either. Even if there was a UL or a CE mark, not sure I would trust that it’s not just printed.

Scratching around on ali-express there are so many of these things all of a sudden but different brands. Fakes would be easy :frowning:

From within the Kasa App, I haven’t been able to do much with stored data from Energy Monitoring on the HS110. Now, if openHAB has the ability to retrieve all such information from HS110, then that’s way more interesting.

You can get local access with the Rainforest Eagle. There’s a binding for it. It works; I’m using it. Not going to the cloud - in fact I disabled the Eagle’s access to the Internet from my router so it is completely local. You can get data from the cloud if you choose, but you don’t have to.

I’m not saying this is the best solution, but it does work for whole house monitoring. That’s how I get these power and energy charts.

It does depend on your energy company allowing smart meter access.

No, it does not get it from within the 110.
The 110 has a binding in OH which, every time the value changes, updates an item in OH.
OH has persistence which you set up and store that value to mysql
You then use grafana to read that data and display it as a graph.

Zoomed in


(It’s a dull day here, PV not doing much at all. :frowning:

What I am trying to get to (maybe someone here can help :D) is this type of chart:

You can see what each part is made up of.
Total overkill but then I did not need automated blinds either… :slight_smile:

Thank you all gentlemen, you have given me very valuable information. Been a bit busy lately, will follow up on your advice (and read a bit more). All the best for the holidays.

I’ve got this working :grin: but struggling to get it into a widget :frowning:

can i see your setup ,how you did (items,sitemap) and so on ?
im not a coder so i have a hard time setting things up my self, i have the Aeotec installed and i can see alle the numbers ,but i wood like to see have you did if its allright please

ps: i am condesitring to buy on more to my solar system ,but do
you have an idea how to show some calculations on how mutch
power you are pooling from the net or putting on the net ?

I haven’t spent a lot of time doing any calculations/rules for this. at the moment i’m just doing simple stuff like displaying total KWH pulled from the grid, total solar KWH produced and the different between the two

it’s something i’ve been meaning to do, i just haven’t gotten there yet