Hey,
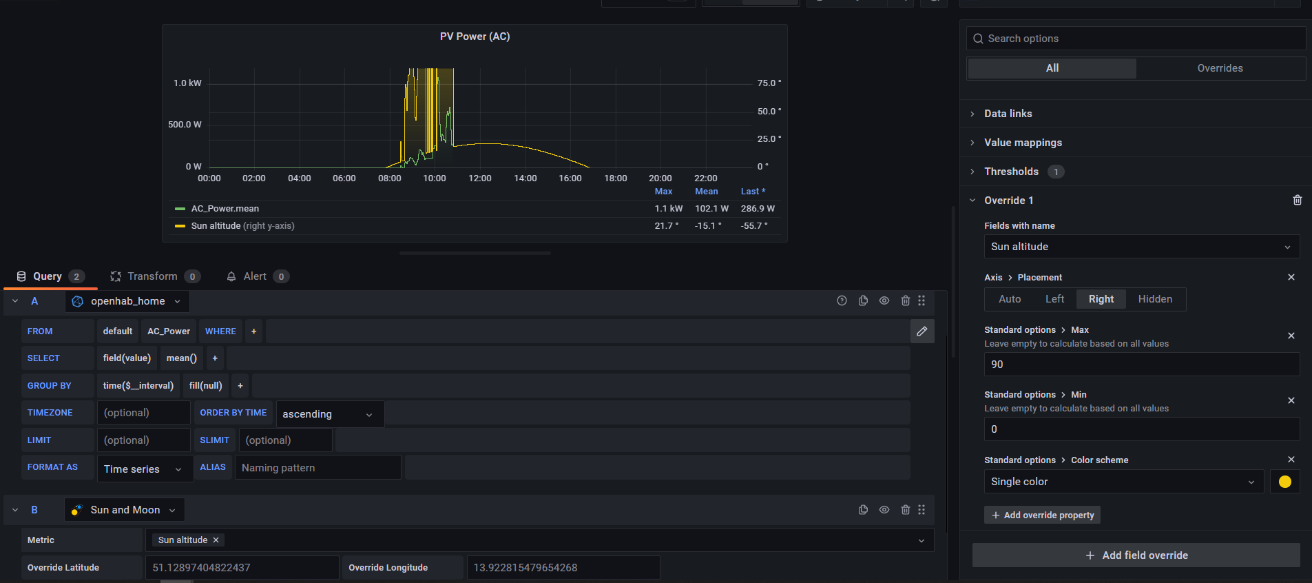
i want to create a chart with two axis (Power and sun altitude). This chart is so popopular, but I am despairing. I create the chart (time series), choose “Mixed” Data source, add query 1 (Power) → left axis, added secound query (sun altitude with the sun and moon plugin) and shift them to the right axis and override “sun altitude”
- Axis Placements to right
- standard options → Max to 90
- standard options → Min to 0
- color sheme → yellow
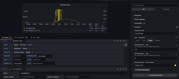
If i pick only the sun altitude data i got a smooth line (picture 1 ). If i activate both lines, the sun altitude line is shifed up (correltating to the Power line) (picture 2).
thanks for any help for a beginner

