High CPU-load when starting VSC

Hi guys,

I have a strange behavior concerning CPU-Load when opening VS-Code with OpenHab-Extention.

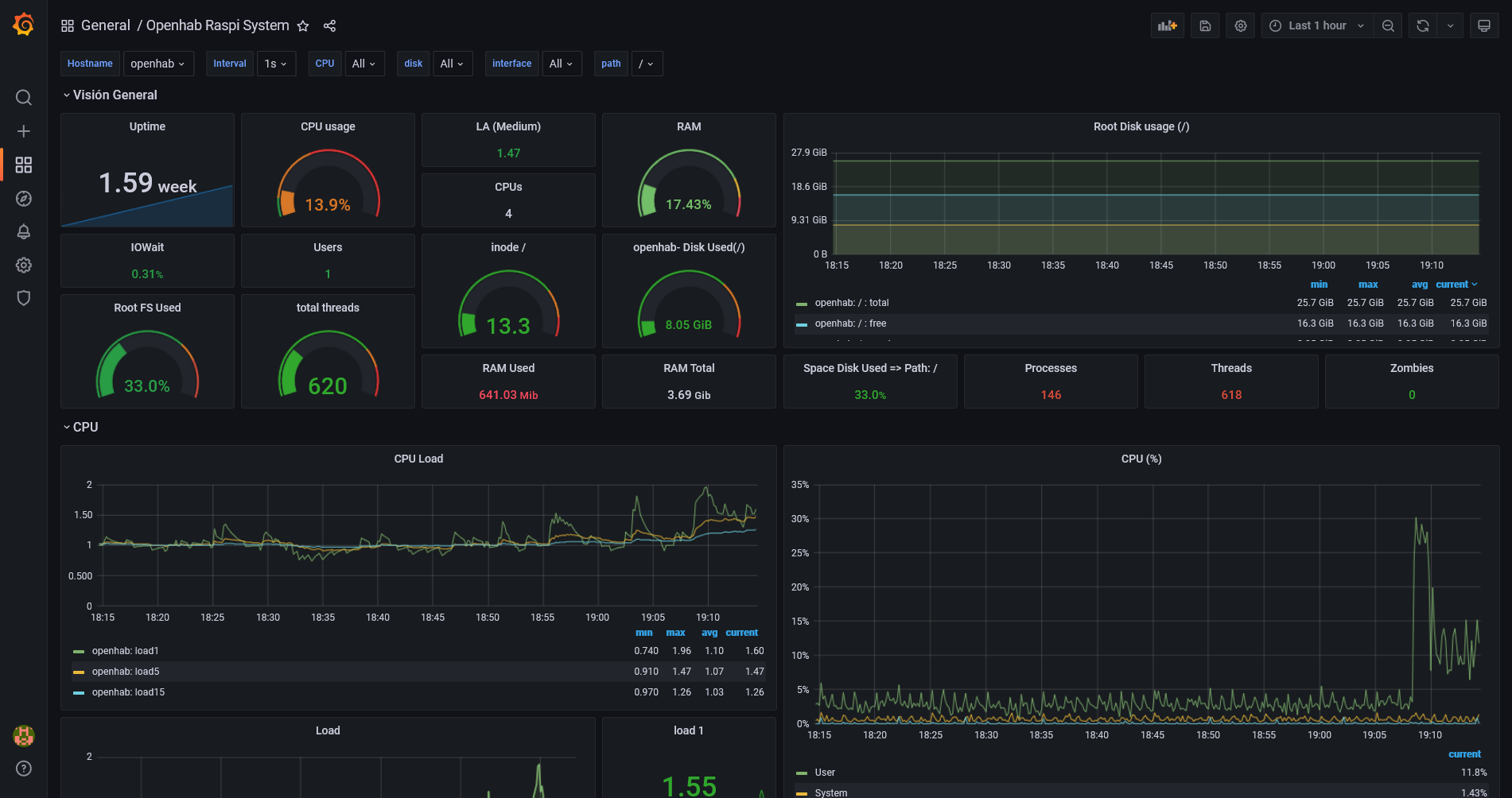
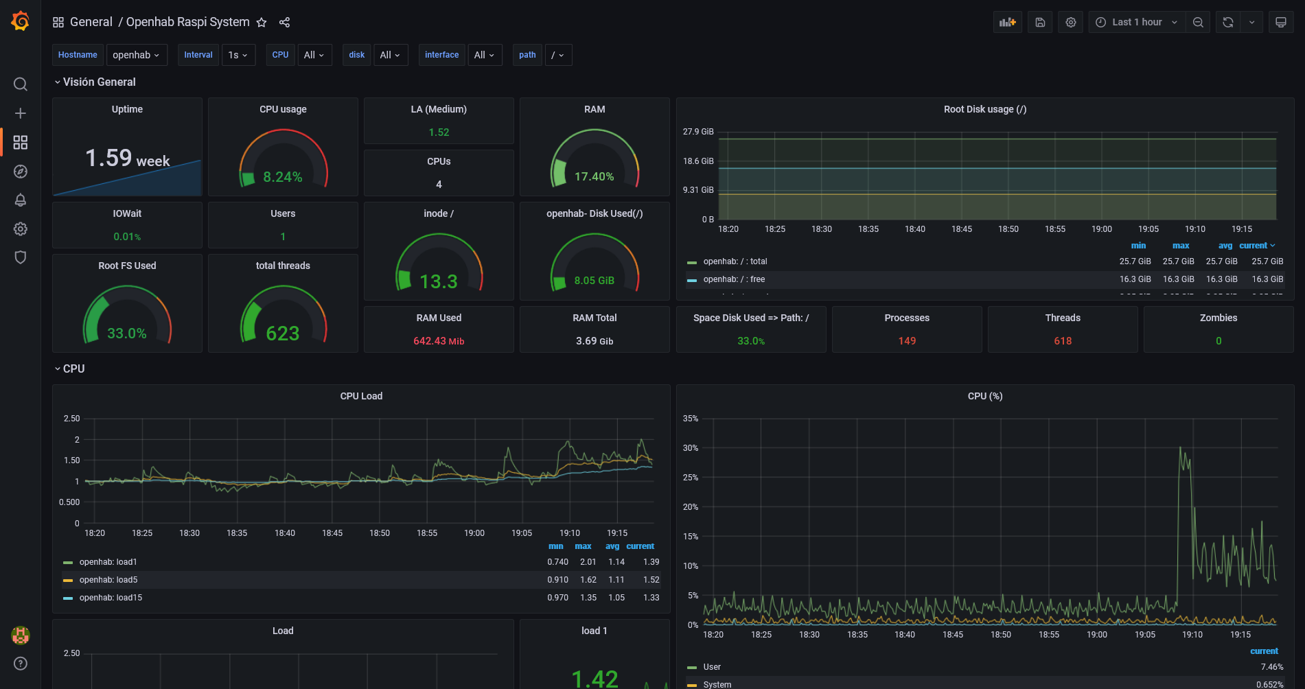
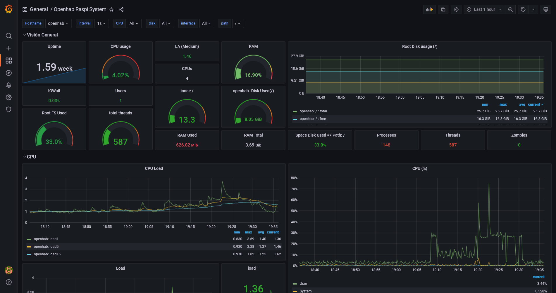
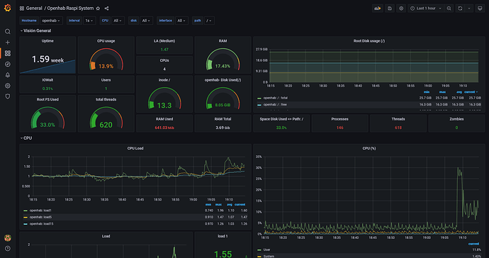
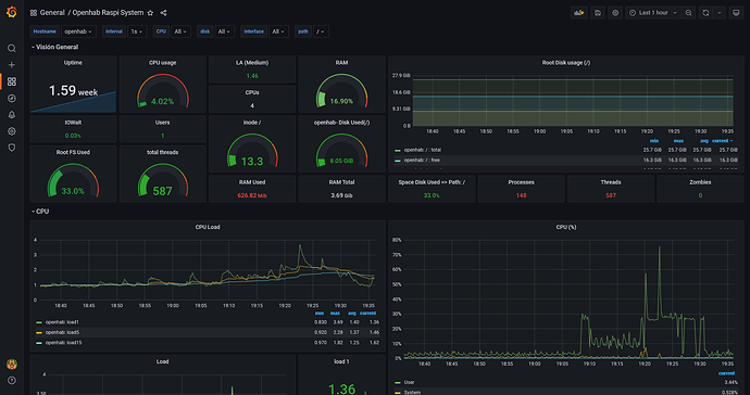
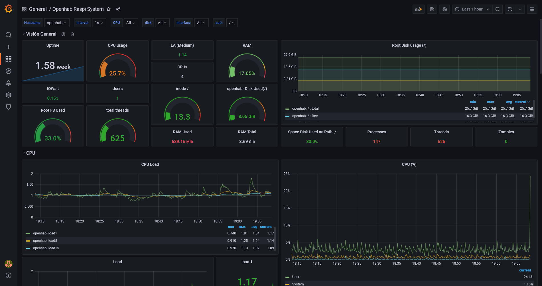
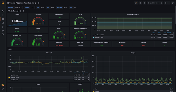
Openhabian 3.1 Snapshot is running on Rpi4, 4GB. The average load of the RPi is about 4% (see screenshot).

As soon as I start VSC the load goes up to 30% and stays at over 10%. Sometimes it even stays at 25%. OH becomes very slow then, sometimes it’s not really working any more.


This high CPU-load stays, even when I stop VSC.

I have to restart OH (not the whole RPi, openhab is enough) to get back to normal 4% load.

Anybody who has seen this behavior?

I think this is generally known. If performance is a big issue on a limited system, try disabling LSP server in openHAB, although of course you will lose syntax checking features at the VSCode end.

But why does the CPU-load stays high even VSC is closed again?

Dunno, fires up a service and doesn’t put it away afterwards I expect. LSP has been implicated as a hog. You’re very welcome to track it all down!

Vscode seemed to be the cause of “out of heap space” lockups and ctrl-c copy and paste OH log errors, crashes. Disabling the language server fixed both issues for me. RPi4b, OH3.2

1 Like