In this video let’s see the integration of #speedtest.net in openhab 3, running it at regular intervals and view the results on our sitemap.
We will also make the results persistent on influxdb in order to analyze the historical trend.
homeautomation openhab smarthome #domotic automation raspberry openhabian raspberrypi raspberrypi4 migration
In this second part let’s conclude the integration of speedtest in openhab, configuring influxdb persistence and creating dashboard on grafana.
Let’s see the step-by-step creation of a floorplan page on openhab 3, from the insertion of the background image to the positioning of the interactive markers
In this second part let’s complete the floorplan page adding #markers for temperature and humidity sensors and consumption monitoring.
In this video let’s continue the creation of our user interface for tablets by creating a first draft of the control panel to be used on tablet that shows system status information and has buttons for viewing the floorplan created.
In this video let’s begin the configuration of an android tablet to be used as a wall-mounted control panel for openhab.
For this purpose I use habpanelviewer software for Android which, in addition to simplifying the full screen display of the OpenHAB interface, allows the tablet status information to be sent to openhab and allows openhab itself to send commands to the tablet.
In this video we continue the configuration of habpanelviewer, with particular reference to interfacing with openhab for receiving commands and sending status information
In this video we continue the configuration of the tablet with habpanelviewer destined to become the touch control panel of my OpenHAB system that I will install on the wall in the kitchen.
In particular, let’s check the acquisition of the battery data using a grafana dashboard and then configure a rule that allows me to manage, through a sonoff, the automatic recharge of the tablet.
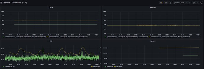
How to get system informations about Raspberry PI 4 using OpenHAB 3 and System Info binding.
In this video we are going to verify the data acquisition using grafana for a first check of influxdb, also creating a summary dashboard.
Then we update the sitemap and tablet panel by adding some of this information.
Let’s conclude the discussion on system information by inserting control rules on some raspberry indicators. In particular, in this video we are going to create the rules to keep the raspberry disk usage under control, using the system info binding.
Then we update the sitemap to allow the management of the rule variables and view the notifications
In this video I make a rundown of the latest changes made to the grafana dashboards, in relation to the Home automation data collected on influxdb.
In particular, I added the dashboard that displays the data of my photovoltaic inverter; then I modified the alert dashboard to add some missing things and completed the info system dashboard.
Let’s see the creation of an additional floorplan page added to the control panel on the tablet. The page in question is that of the garden.
Let’s see all the steps, from the creation of the page with the 3d background to the positioning of the individual markers and the insertion of the page in the control panel.
In this video we see the application of a first real use case of my alarm notification system.
A speedtest binding error notified and corrected in a short time, thanks to the verification of the timestamp of the last update of the items.
Let’s see the addition of a new page to our tablet control panel for the detailed view of the #alarms.
After publishing on github the yaml sources of my pages of openhab used for the control panel on tablet,
I thought I’d make a little video to show how to use them.
With OpenHAB version 3.3, there is a new trigger based on a DateTime item for the execution of the rules
In this video we see an example of a datetime trigger on a rule as an application of the new Openhab 3.3 feature that I introduced in the previous video






