Sorry for the late response, I had issues with it too and I was able to solve it by adding a 30 second delay to the rule because it takes a bit for the video to actually be saved on the ring.com server
Hi,
i“m looking for a video doorbell for my house.
But i want a doorbell, which works completely offline from the internet without any cloud service. I want to save the video stream to a local server.
I think all ring doorbell versions need a cloud service to work with full features.
Any advice which device would be possible for me? If i could use the ring doorbell completely offline from internet without cloud, it would be my favorite.
Check out DoorPI https://www.doorpi.org/forum/?l=2
But itās a DIY solution
Thanks, i know this, but a small good looking solution like a ring and ready to use would be great, without any DIY. Not much time for this.
Try DoorBird - all features work offline, you could even change push notifications to something not dependent on the manufacturerā¦
Yes, i know doorbird, too. But i was looking for some cheaper devices.
Doorbird, Mobotix, ⦠there are many ābigā ip-doorphones with cam out there. But they are very expensiveā¦
What is your main requirement? Iām happy to be proven wrong, but apart from DoorBird, I do not know of any video doorbell which works completely without the cloud and can save to a local server.
However, depending on your requirements, there are workarounds, especially with openHAB (and even with out too much DYI, at least in terms of hardware). Example:
- get an Amazon Dash Button (or any other smart button compatible with openHAB) and a cheap IP camera and have the ip camera record whenever the button is pressed.
- just mount the ip cam to your door and record whenever there is movement
If you want push notifications, however, these only work with cloud, by definition (though you could use openHAB cloud, which makes it a little more ālocalā in a way).
Ring doorbell would be exactly what i want to have, but only in hardware way. I want to do the software part with my own server-storage and openhab cloud.
So long there is no alternate firmware or a way to send the ring data directly to my server instead of ring-cloud, i will have to search for another device.
Actually, I also have a ring (though I have a doorbird as my main doorbell) and if there would be an alternate firmware or other direct storage way, Iād use this, too!
I am praying someone creates a binding for Axis doorbell (eg A8105)
I have a Ring. I saw that someone has created a add-on to Home Assistant for Ring. I saw itās advertisement on their add-on page. I checked it out on You-tube and it looks great. I wonder if the code is on Git.
Hi All,
Finally got around to installing this binding, but I am having the same issues that people have mentioned before, I am getting the ā401 Unauthorizedā error when attempting to download the latest video from the ring server. Getting the recording link from the Rest API, I can open it in a browser window, but to execute a wget to download, I get the 401.
I have tried downloading the most recent video, was timestamped yesterday, so there should be no issue with the ring server rendering it. Also, everything else seems to be working. I have also cut and pasted some of the rules from this post (changing the item names only to match my system) and I nothing is downloaded. Is there any special permissions that need to be set? I am using OpenHabian 2.4.0.0.1 (stable release).
Thanks for the binding, seems to work well so far!
~John
whatās the wget command you are using?
you need to specify the token
I copied my āRingURLā from the Rest API, going to items and getting the state, copying it to a new tab to make sure the link works, which has the token in the link. So, Iāve been using:
wget https://api.ring.com/clients_api/dings/XXXXXXXXXXXXXXXXXX/recording?api_version=11&auth_token=[xxxxxxxxxxxxxxxxx] -O /etc/openhab2/tmp/ring.mp4
The last event was from about 5 minutes ago, so the ring servers should have had plenty of time to render or save the video.
~John
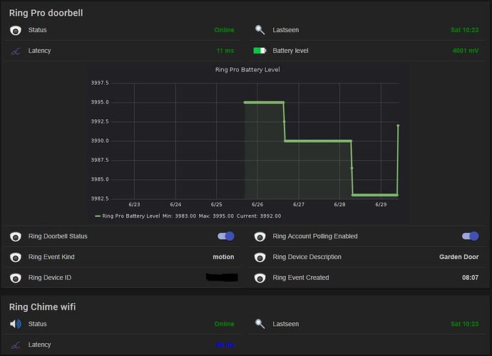
Hi, Iāve got a Ring Pro with a chime installed, I use this binding with latest snapshot OH2, but I experience, when OH starts, the things and items coming online, but after a while, the battery status stops refreshing. It seems itās just getting on startup, but there is no any update, when itās changing in the ring app. Is there any way to query this information? Last year, when I bought the Ring Pro, the first one worked only 20 days. The Li-Po battery inside exhausted, and the whole Ring Pro died. The support sent to me a new one, it worked only for 15 minutes on my desk⦠The support sent to me a 3rd one, this is what works since last december. This is why itās really important for me :).
Are you still getting other events like motion and ring?
Unfortunately not. When OH starts, the account and the device things going online, after that may the first action noticed the items, but later nothing. The things are online, I can restart the bundle or disable and re-enable the thing on paper ui, the things go to down and back to up online, but there is no updates. All of my other stuff works like a charm, Iāve got notices via IFTTT from Ring, and my google home mini speaks when an action happens.First time Iāve used the paper ui for the configuration, but Iāve wrote it into files later. It seems it isnāt helped.
Update:
Today morning Iāve experienced, the ring account was in offline (comm error) state. Iāve disabled the account thing and re-enabled it:
2019-06-29 10:11:23.167 [hingStatusInfoChangedEvent] - 'ring:account:ringAccount' changed from OFFLINE (COMMUNICATION_ERROR): Initialization failed: null to UNINITIALIZED
2019-06-29 10:11:23.242 [hingStatusInfoChangedEvent] - 'ring:account:ringAccount' changed from UNINITIALIZED to UNINITIALIZED (DISABLED)
2019-06-29 10:11:24.165 [hingStatusInfoChangedEvent] - 'ring:account:ringAccount' changed from UNINITIALIZED (DISABLED) to INITIALIZING
2019-06-29 10:11:24.196 [INFO ] [hab.binding.ring.internal.RestClient] - Creating Ring client for API version 11 on endPoint https://api.ring.com
2019-06-29 10:11:25.821 [hingStatusInfoChangedEvent] - 'ring:account:ringAccount' changed from INITIALIZING to OFFLINE (CONFIGURATION_PENDING): Retrieving device list
2019-06-29 10:11:26.500 [hingStatusInfoChangedEvent] - 'ring:account:ringAccount' changed from OFFLINE (CONFIGURATION_PENDING): Retrieving device list to ONLINE
2019-06-29 10:11:26.936 [hingStatusInfoChangedEvent] - 'ring:doorbell:xxxxxxxx' changed from OFFLINE (CONFIGURATION_PENDING): Waiting for RingAccount to initialize to ONLINE
2019-06-29 10:11:26.943 [vent.ItemStateChangedEvent] - RingBatteryLevel changed from 3983 to 4001
2019-06-29 10:11:31.439 [vent.ItemStateChangedEvent] - RingEventVideoURL changed from https://api.ring.com/clients_api/dings/xxx/recording?api_version=11&auth_token=xxx to https://api.ring.com/clients_api/dings/xxx/recording?api_version=11&auth_token=xxx
The battery state updated.
Update #2
Iāve set DEBUG log level for Ring binding, and captured the REST responses from the site, itās strange, my app shows the battery level changed from 4001 to 4000, Iāve killed the app on my phone, started again, itās 4000 yet. After that Iāve restarted the account thing on paper ui, there wasnāt any update for battery level item, because the REST response contains 4001 yet instead of 4000, what my app shows.
"time_zone":"Europe/Budapest"
"subscribed":true
"subscribed_motions":false
"battery_life":4001
"external_connection":false
"firmware_version":"Up to Date"
As far as I said, this device is the third one, what I use, may it confused my device inventory on ringās site. Iāve deleted all of the devices what Iāve sent back when the last one arrived and started working well. Iām a bit confused, it seems the binding doing well, but false data arrives from the api.
May I have to open a ticket on Ring supportā¦
could you explain this a little? (changing the video size in the sitemap)
That is strange, but it would explain why itās not updating in the binding and possibly some of the other strange issues others have experienced. I donāt know if Ring will be particularly helpful since the api isnāt public but it might be worth a shot reaching out.
Iāve tried, the first line support was very kind, but when he asked the advanced support with regards of my case, they closed the door, because itās not an official ring partnerās product
.
