Hi all,
So I do that new setup of OH4.3 with a brand new 50kW Bluesun/Solis hybrid inverter.
I read out parameters from modbus using the RS485 to TCP converter, not hammering it to much every 5sec about 20 registers.
I noticed that once in a while I get a rubish value from it. I’m not sure what is at fault. OH, converter or the inverter itself.
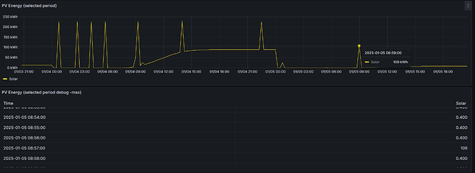
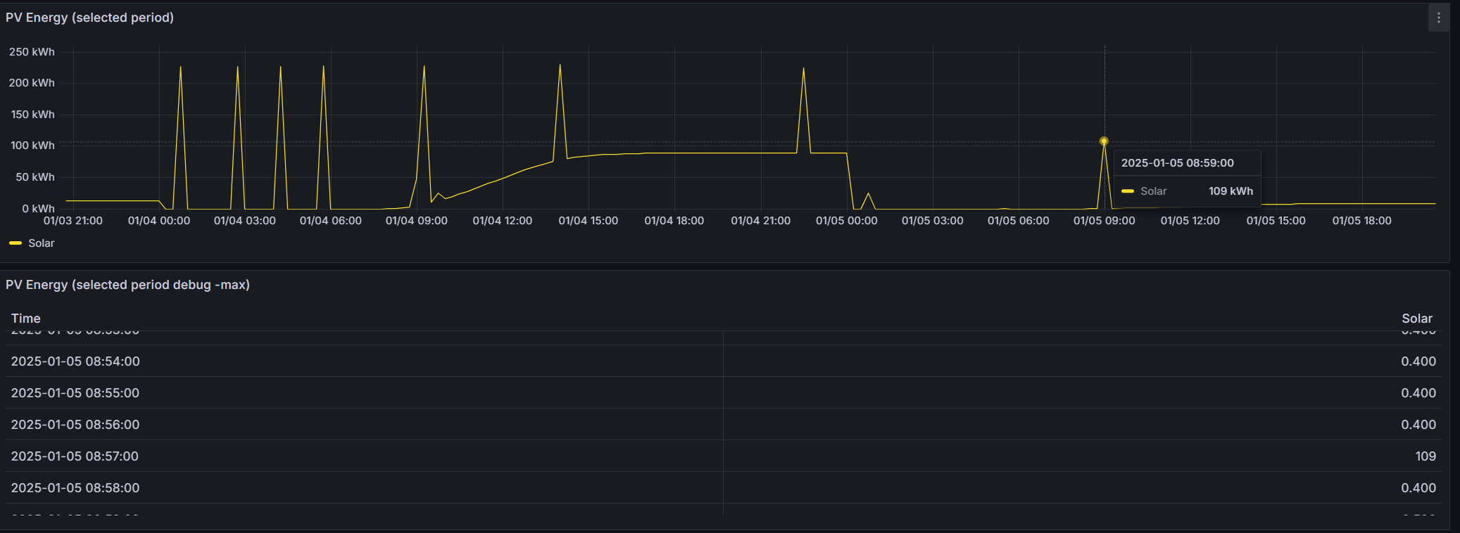
The example here is Energy production tooday, (so it resets on midnight)
Those are last 2 days , and you see 9 times it did send some rubish.
The table below is 1 min window with max agregation to see that it sent 1390 and then retuned to proper value of 4 (threre is gain * 0.1 transform on it)
Number inverter_PV_Today_energy "PV_Today_energy [%.1f kWh]" <energy> { channel="modbus:data:remoteTCP:PV_energy:PV_Today_energy:number" [ profile="modbus:gainOffset", gain="0.1 kWh", pre-gain-offset="0" ]}
Have you ever seen such a behaviour? Maybe it is known Modbus poller problem? should I add some timeouts?
How to remedy that? If that cant be fixed at the poller I can imagine I can write a rule that will check previous value and make some calculation given that those values can only increment by some extent every 5-10 seconds apart.
But that is hell intensive on DB I guess. Anyone have some other idea?
here is a poller setup just for reference:
Bridge modbus:tcp:remoteTCP [ host="192.168.1.199", port=502 ] {
Bridge poller Battery1 [ start=33134, length=18, refresh=5000, type="input" ] {
Thing data Battery1_Current [ readStart="33134", readValueType="int16" ]
Thing data Battery1_Direction [ readStart="33135", readValueType="uint16" ]
Thing data Battery1_SOC [ readStart="33139", readValueType="uint16" ]
Thing data Battery1_Voltage [ readStart="33141", readValueType="uint16" ]
Thing data Battery1_Current_BMS [ readStart="33142", readValueType="int16" ]
}
Bridge poller Load_Total_Power [ start=33148, length=10, refresh=5000, type="input" ] {
Thing data Load_Total_Power [ readStart="33148", readValueType="uint16" ]
Thing data Battery_Total_Power [ readStart="33149", readValueType="int32" ]
Thing data Grid_Total_Power [ readStart="33151", readValueType="int32" ]
}
Bridge poller PV_energy [ start=33029, length=24, refresh=5000, type="input" ] {
Thing data PV_Total_energy [ readStart="33029", readValueType="int32" ]
Thing data PV_Current_Month_energy [ readStart="33031", readValueType="int32" ]
Thing data PV_Last_Month_energy [ readStart="33033", readValueType="int32" ]
Thing data PV_Today_energy [ readStart="33035", readValueType="int16" ]
Thing data PV_Current_Year_energy [ readStart="33037", readValueType="int32" ]
Thing data PV_Last_Year_energy [ readStart="33039", readValueType="int32" ]
}
}

